Hunt. Break. Secure.

From deep dark web reconnaissance to live exploit simulations, Vulnix0 hunts, breaks, and helps you secure—continuously.

OneFirewall Alliance
OneFirewall Alliance
Market Leader
OneFirewall Alliance
AquilaX Security
Technical Partner
HUD

Explore Our Scan Capabilities

Our platform provides a comprehensive suite of scanning tools. Each feature is designed to give you a detailed view
of your security posture. Click on any feature to learn more about the data and insights we provide.

Port Scan Feature
Open Port Analysis
TLS/SSL Scan Feature
TLS/SSL Security Scan
Load Test Feature
Performance Load Testing
DAST Feature
Dynamic Application Security Testing (DAST)
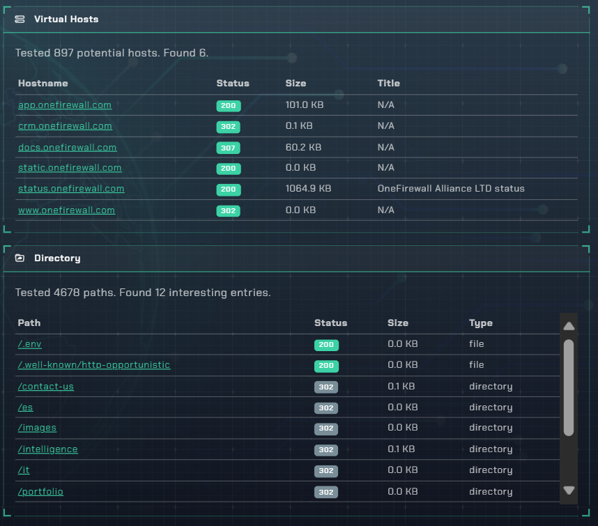
Files Discovery Feature
Files Discovery
DNS Security Feature
DNS & Email Security (SPF/DMARC)
Cyber Crime Intel Feature
Cyber Crime Intel
Threat Intelligence Feature
Threat Intelligence

Ready to Secure Your Assets?

Book a demo today to see Vulnix0 in action.

Book a Live Demo